前言
更新时间:2025-04-02
背景
5G时代,通讯行业可谓是百花齐放百家争鸣,但仍旧未能看到一个能承载B端与C端的共存的完美通信平台,亦没有看到一个真正为 运营商业务 销售渠道铺路的企业级分销系统。所以我们来了,我们将持续投入并为此付出努力。




简介
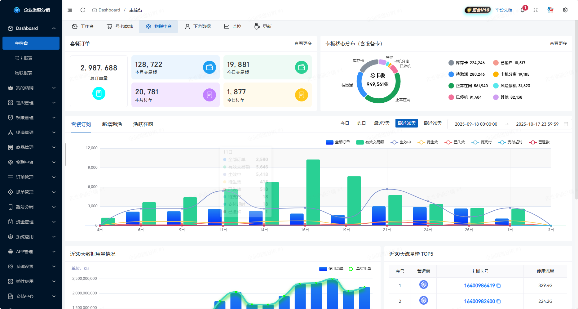
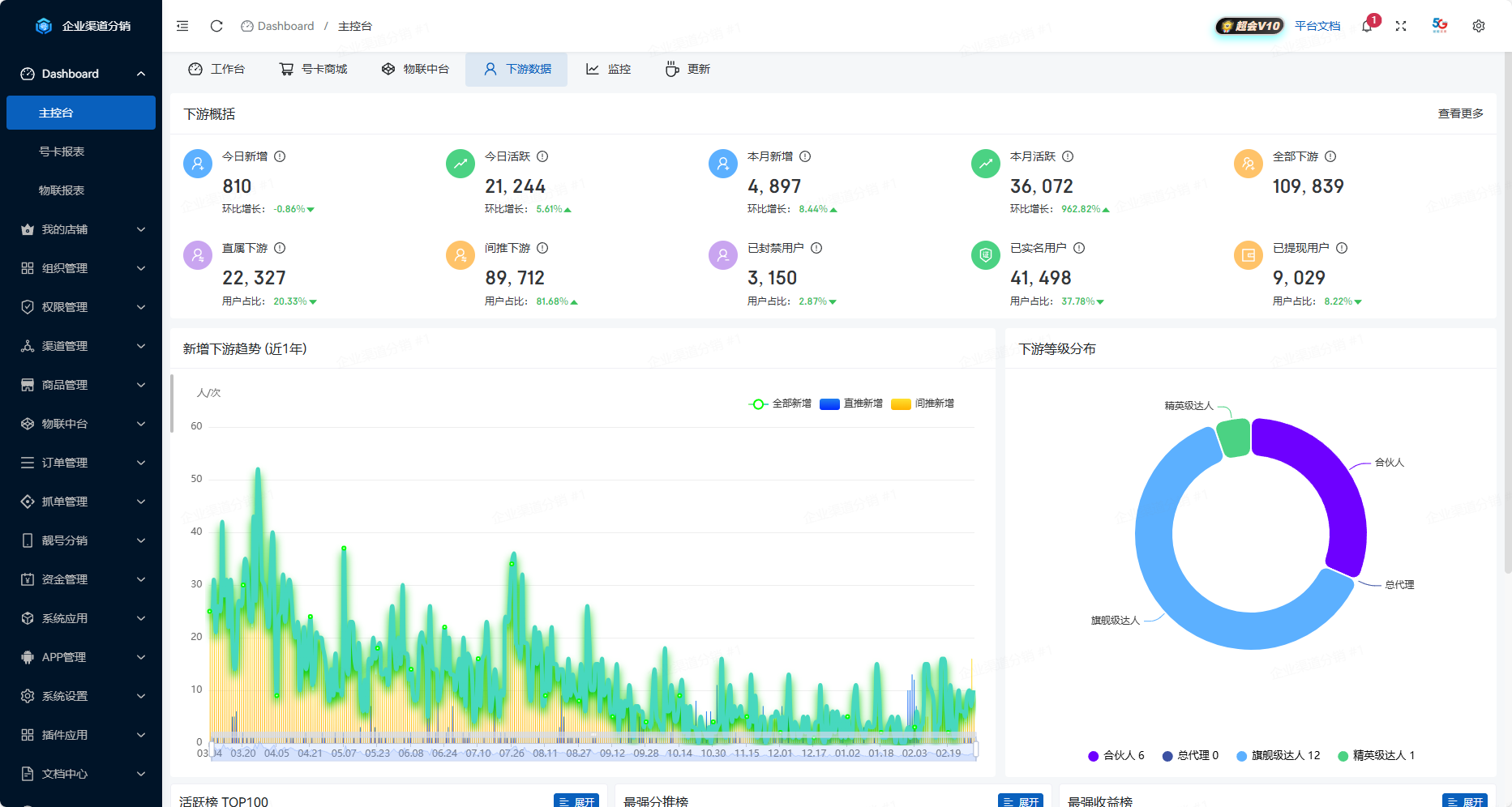
企业号卡渠道分销系统 专注于通信系统开发和定制已经有七年的经验,能够100%支撑号卡、物联卡/设备、靓号、宽带办理、线下实体卡、话费充值等通讯业务的全生命周期管理。与全国四大运营商深度合作,运营商提供优质的产品资源,可当提供标准应用系统、标准接口为客户搭建全流程在线分销体系。
系统架构图

产品价值
| 平台价值 | 描述 |
|---|---|
| 订单系统 | 企业级订单系统,支持多维度查单、生产、结算、分析,支持一键切单、批量导单/结算 |
| 供货中心 | 支持秒返和长期月返,支持自动生产、规则引擎、报警通知、在线支持等高级功能 |
| 下游分销 | 自定义下游代理商等级,可单控指定代理商商品细粒度权限,批量商品定价、独立定价 |
| 渠道中心 | 支持与四大运营商渠道接口和二级市场接口无缝对接,目前实际对接渠道已超过100+ |
| 物联网卡 | 支持套餐包、流量池、设备对接,同时可下放共享池,全网独家动态轮询,自动性能优化 |
| 靓号号池 | 无论专属号池或线上号池,均可实现在线实时获取推荐靓号,支持千万级靓号导入识别 |
| 提现优化 | 支持多种手续费提现,支持个人\企业 普票、专票提现,支付宝一键单笔转账、批量提现 |
| 数据分析 | 全方位多维度大数据分析订单数据、渠道数据、代理商数据,实时监控店铺运营状态 |
| 电商抓单 | 支持主流电商平台订单同步到销售系统生产,状态更新等,支持私有电商平台接入 |
| 电商小店 | 下游代理均可对商品加价、包装销售,可生成专属小店推广号卡、靓号等多类产品 |
技术架构
- 前端:Vue3 + TypeScript + NaiveUI + UniApp
- 后端:GoLang + GoFrame + HotGo
- 数据支持:MySQL8 + Redis7 + Elasticsearch8 + ClickHouse24
- 运行环境:Linux、Windows、Mac(推荐使用Linux)
知识产权
我们从底层 Web 框架开发到成熟的业务应用,经过多个版本迭代,全面覆盖了技术栈的各个环节,并依法独立拥有完整的知识产权。在专注开发渠道分销系统的过程中,我们已成功获得以下产品著作权:
企业号卡渠道分销系统
- 广东省中天云网络科技有限公司为 企业号卡渠道分销系统 产品的开发商,依法独立拥有产品著作权(中华人民共和国国家版权局著作权登记号 2025SR0353051)。

获得使用权
付费成为我们的商业授权用户,将获得系统永久使用权,可二次合法申请相关国家专利,如等保、软著等行业资质。
从PHP迁移到GoLang
我们在约5年前使用PHP开源了首个系统版本,但随着业务规模扩大,PHP在性能、并发处理等方面的局限性日益凸显。经过慎重评估,我们决定全面迁移到Go语言。
核心优势
| 对比项 | GoLang优势 | 实际效果 |
|---|---|---|
| 并发性能 | 原生协程,轻量级线程调度 | 单机处理10万+并发,效率提升300% |
| 资源占用 | 内存占用低,CPU效率高 | 相同场景资源成本降低60% |
| 部署运维 | 单一可执行文件,跨平台编译 | 部署时间从分钟级降至秒级 |
| 执行效率 | 静态编译,接近C语言性能 | API响应从100ms降至5ms以内 |
| 代码质量 | 强类型,编译期检查 | 线上故障率降低80% |
为什么不选Java?
- 部署便捷:无需JVM,单一可执行文件即可运行
- 性能更优:内存占用仅为Java的1/5,并发性能更强
- 开发高效:代码量减少30%-50%,编译速度快10倍
- 运维简单:配置更少,维护成本更低,问题排查更便捷
对于通讯行业,GoLang是兼顾性能、效率和成本的最优选择。